

Aitue impulsa la gestión con un nuevo Dashboard en Postventa desarrollado junto a Datawalt
La digitalización sigue avanzando en Aitue. Esta vez, con la creación del Dashboard de Postventa, una herramienta que centraliza la información del área, mejora la coordinación entre equipos y permite tomar decisiones más rápidas y precisas gracias al uso de Datawalt.
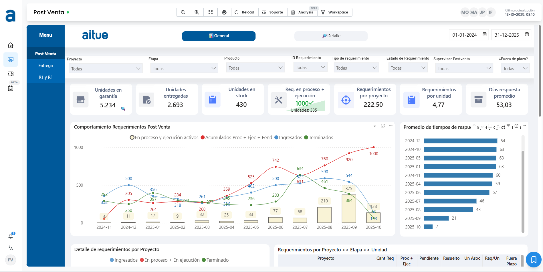
El nuevo Dashboard de Postventa representa un salto en la manera en que Aitue gestiona y analiza su información. Diseñado para integrar todos los datos relevantes del área, desde observaciones y tiempos de atención hasta stock y recurrencias, lo que permite visualizar el desempeño en tiempo real y acceder a indicadores de gestión de forma simple y ordenada.

Según Félix Vásquez, Gerente de Operaciones, la herramienta nació de una necesidad clara, “queríamos dejar atrás los procesos manuales y contar con información centralizada, confiable y disponible para todos los equipos. Se han visto resultados inmediatos, como mayor claridad, ahorro de tiempo y una gestión más ágil”.


La clave de este avance está en Datawalt, la plataforma que da vida al dashboard y que ya se ha convertido en un aliado estratégico para distintas áreas de la compañía. Para Isabel Fernández, Subgerente de Proyectos, su aporte ha sido fundamental, “Datawalt nos permite acceder a la información sin depender de otras áreas, visualizar en línea el avance de los proyectos y tomar decisiones con una mirada más completa”.
El impacto también se refleja en la coordinación interna. Hoy, los equipos pueden revisar los mismos datos en simultáneo y definir acciones conjuntas con mayor rapidez. “Esto ha fortalecido la comunicación entre áreas y acortado los tiempos de respuesta”, comentó Isabel, destacando cómo la transparencia de la información ha hecho más visible el trabajo de todos.
Aunque la herramienta lleva poco tiempo en funcionamiento, ya se perfila como una base para seguir creciendo. Félix adelantó que el Dashboard de Postventa podrá ampliarse con nuevos indicadores y procesos, como los de R1/Rf y entregas, gracias a su flexibilidad y capacidad de adaptación.
“Este es solo el comienzo. Contar con datos claros y disponibles no solo nos hace más eficientes, también nos permite proyectar mejor y anticiparnos. Esa es la verdadera ventaja de innovar”, concluyó.
Más noticias
Más noticias
ENTREGA FUTURA
ENTREGA FUTURA
ENTREGA INMEDIATA
ENTREGA FUTURA
ENTREGA INMEDIATA
ENTREGA INMEDIATA
PRONTA ENTREGA
ENTREGA INMEDIATA
ENTREGA FUTURA
ENTREGA INMEDIATA
ENTREGA FUTURA
ENTREGA INMEDIATA
ENTREGA INMEDIATA
ENTREGA INMEDIATA
ENTREGA FUTURA
ENTREGA FUTURA
ENTREGA FUTURA
ENTREGA FUTURA